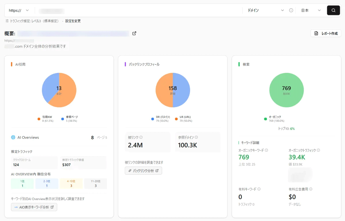
楽天グループのリンクシェア・ジャパンは、ベンジーと共同開発して提供しているSEO・AIO・GEOの統合分析ツール「LinkSurge」に、ダッシュボード機能を追加した。
同機能は、「LinkSurge」に搭載しているSEO・AIO・GEOの各機能の分析結果を集約し、グラフや表形式で視覚的にまとめて表示。これまで分析結果は機能ごとの個別ページから確認する必要があったが、同機能により、各項目を一目で確認することが可能になった。
また、分析を希望するページURLを設定するだけで簡単にダッシュボード作成が可能。自社サイトだけでなく競合サイトのダッシュボードも手軽に作成することができる。
同社は、今後も楽天グループが持つ膨大なデータ・ナレッジと世界中のアドテクノロジーを組み合わせた最先端な取り組みやサービスを提供していくとしている。
